Перейти к основному содержимому
Перейти к основному содержимому

Поиск в ClickStack и Elastic

Поиск в ClickStack и Elastic

ClickHouse — это SQL-ориентированный движок, разработанный с нуля для высокопроизводительных аналитических нагрузок. В отличие от этого, Elasticsearch предоставляет SQL-подобный интерфейс, транспилируя SQL в основной язык запросов Elasticsearch DSL — это означает, что он не является первым классом, и сравнение возможностей ограничено.

ClickHouse не только поддерживает полный SQL, но и расширяет его рядом функций, ориентированных на мониторинг, таких как argMax, histogram и quantileTiming, которые упрощают запросы к структурированным логам, метрикам и трассам.

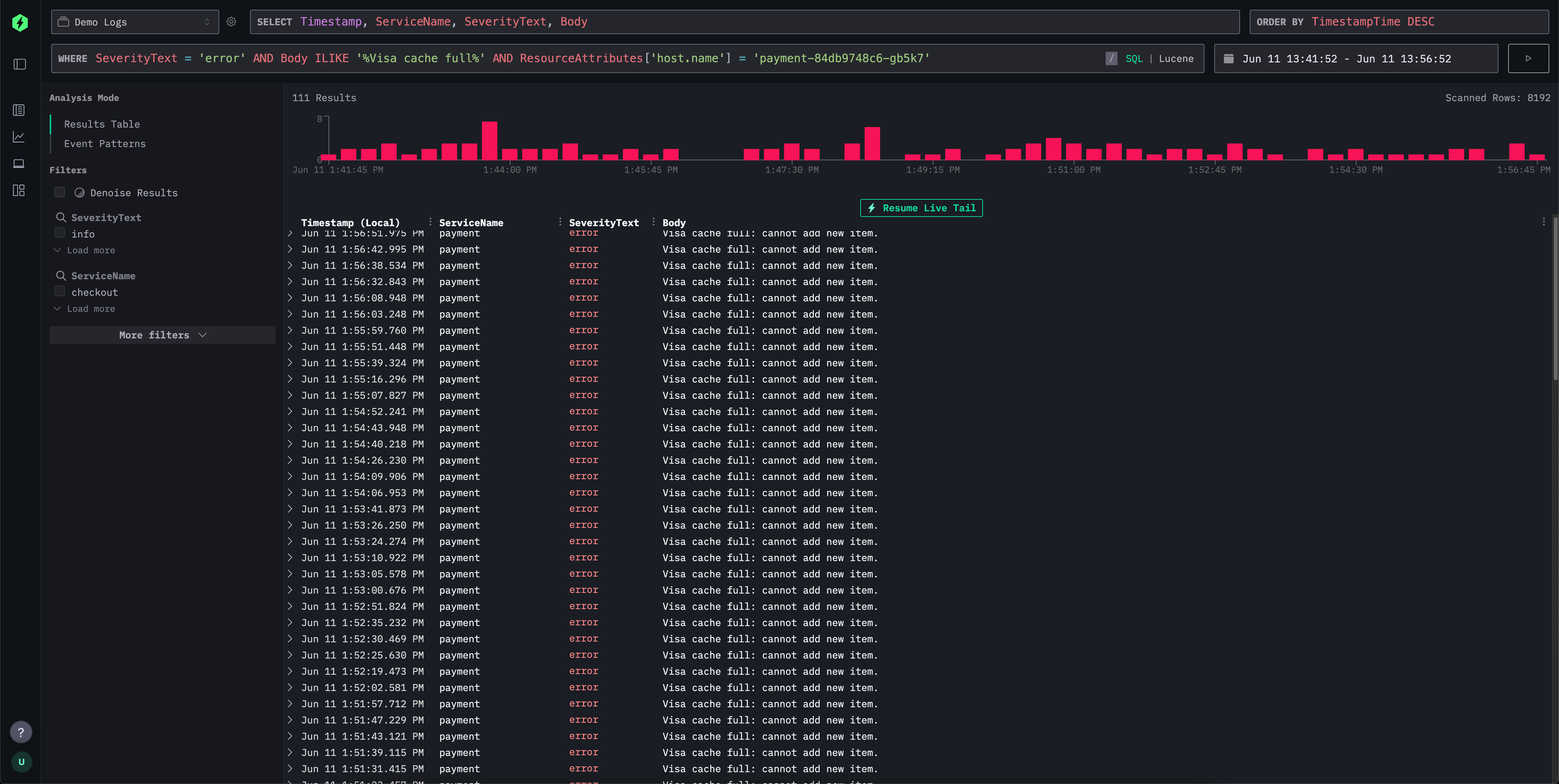
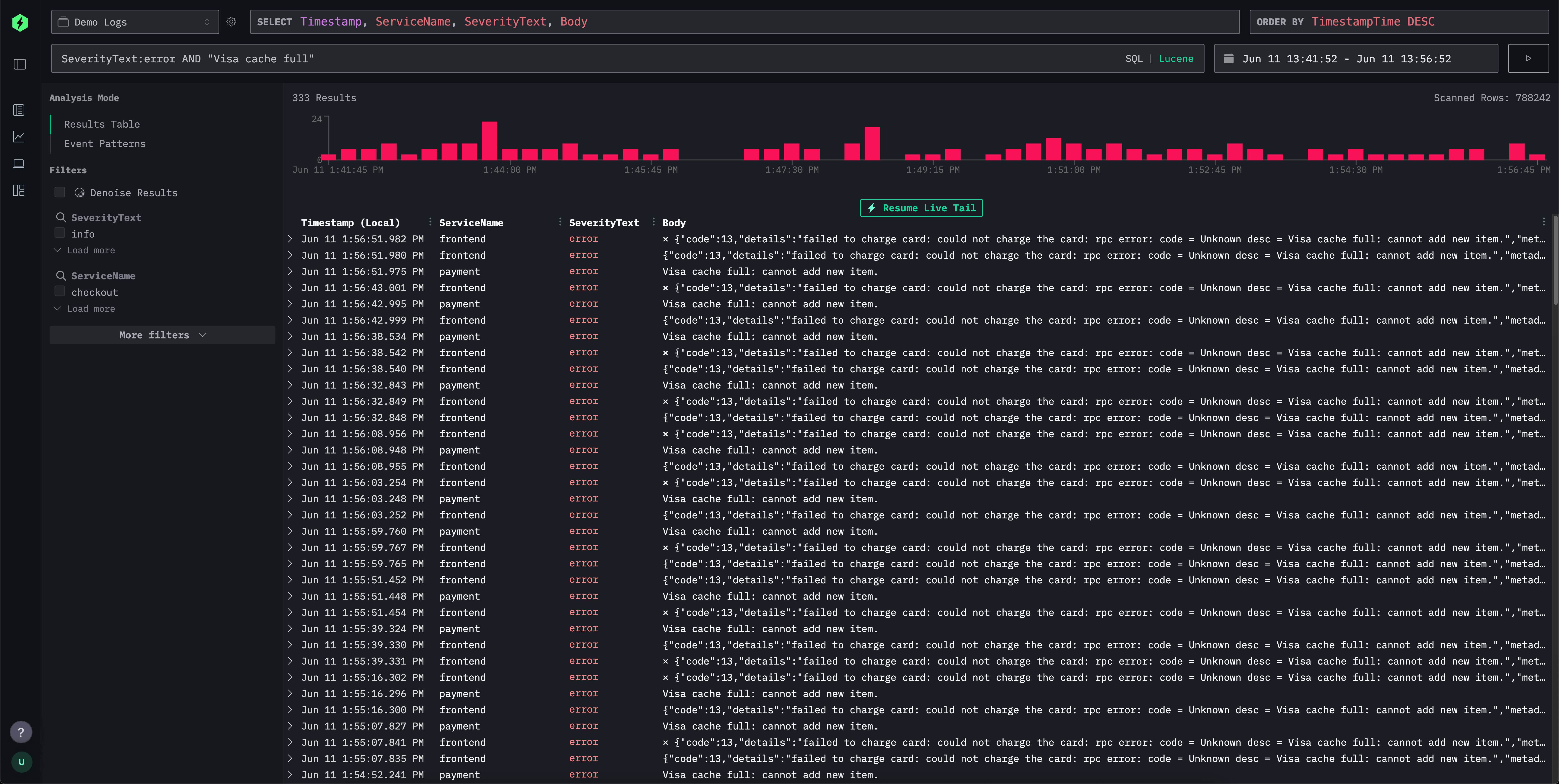
Для простой работы с логами и трассами HyperDX предоставляет синтаксис в стиле Lucene для интуитивного текстового фильтрации запросов на основе поля-значения, диапазонов, подстановочных знаков и многого другого. Это сопоставимо с синтаксисом Lucene в Elasticsearch и элементами языка запросов Kibana.

Поиск

Интерфейс поиска HyperDX поддерживает этот знакомый синтаксис, но переводит его за кулисами в эффективные SQL-операторы WHERE, создавая знакомый опыт для пользователей Kibana, в то время как все еще позволяя пользователям использовать мощность SQL при необходимости. Это позволяет пользователям использовать весь спектр функций поиска строк, функций схожести и функций работы с датами в ClickHouse.

SQL

Ниже мы сравниваем языки запросов Lucene в ClickStack и Elasticsearch.

Синтаксис поиска ClickStack против строки запроса Elasticsearch

Как HyperDX, так и Elasticsearch предоставляют гибкие языки запросов для интуитивной фильтрации логов и трасс. В то время как строка запроса Elasticsearch тесно интегрирована с его DSL и движком индексации, HyperDX поддерживает синтаксис, вдохновленный Lucene, который транслируется в SQL ClickHouse под капотом. В таблице ниже описано, как общие шаблоны поиска ведут себя в обеих системах, подчеркивая сходства в синтаксисе и различия в выполнении на бэкенде.

ОсобенностьСинтаксис HyperDXСинтаксис ElasticsearchКомментарии
Поиск по свободному текстуerrorerrorСовпадения во всех индексированных полях; в ClickStack это переписывается в многоцелевой SQL ILIKE.
Совпадение по полюlevel:errorlevel:errorИдентичный синтаксис. HyperDX соответствует точным значениям полей в ClickHouse.
Поиск по фразе"disk full""disk full"Текст в кавычках соответствует точной последовательности; ClickHouse использует равенство строк или ILIKE.
Совпадение по фразе поляmessage:"disk full"message:"disk full"Переводится в SQL ILIKE или точное совпадение.
Условия ORerror OR warningerror OR warningЛогическое ИЛИ для терминов; обе системы поддерживают это на родном уровне.
Условия ANDerror AND dberror AND dbОба переводятся в пересечение; нет различий в синтаксисе для пользователя.
ОтрицаниеNOT error или -errorNOT error или -errorПоддерживается идентично; HyperDX переводит в SQL NOT ILIKE.
Группировка(error OR fail) AND db(error OR fail) AND dbСтандартная булева группировка в обеих системах.
Подстановочные знакиerror* или *fail*error*, *fail*HyperDX поддерживает подстановочные знаки в начале/конце; ES по умолчанию отключает ведущие подстановочные знаки для производительности. Подстановочные знаки внутри терминов не поддерживаются, например f*ail. Подстановочные знаки должны применяться с совпадением по полю.
Диапазоны (числовые/датовые)duration:[100 TO 200]duration:[100 TO 200]HyperDX использует SQL BETWEEN; Elasticsearch расширяет до диапазонных запросов. Непредельные * в диапазонах не поддерживаются, например duration:[100 TO *]. Если необходимо, используйте Непредельные диапазоны ниже.
Непредельные диапазоны (числовые/датовые)duration:>10 или duration:>=10duration:>10 или duration:>=10HyperDX использует стандартные SQL-операторы
Включительно/исключительноduration:{100 TO 200} (исключительно)То же самоеФигурные скобки обозначают исключительные границы. * в диапазонах не поддерживаются. например duration:[100 TO *]
Проверка на существованиеN/A_exists_:user или field:*_exists_ не поддерживается. Используйте LogAttributes.log.file.path: * для колонок Map, например LogAttributes. Для корневых колонок они должны существовать и будут иметь значение по умолчанию, если не включены в событие. Для поиска значений по умолчанию или отсутствующих колонок используйте тот же синтаксис, что и в Elasticsearch ServiceName:* или ServiceName != ''.
Regexmatch функцияname:/joh?n(ath[oa]n)/В настоящее время не поддерживается в синтаксисе Lucene. Пользователи могут использовать SQL и match функцию или другие функции поиска строк.
Нечеткое совпадениеeditDistance('quikc', field) = 1quikc~В настоящее время не поддерживается в синтаксисе Lucene. Функции расстояния могут использоваться в SQL, например editDistance('rror', SeverityText) = 1 или другие функции схожести.
Поиск по близостиНе поддерживается"fox quick"~5В настоящее время не поддерживается в синтаксе Lucene.
Увеличениеquick^2 foxquick^2 foxВ настоящее время не поддерживается в HyperDX.
Подстановочный знак поляservice.*:errorservice.*:errorВ настоящее время не поддерживается в HyperDX.
Экранированные специальные символыЭкранировать резервированные символы с помощью \То же самоеЭкранирование требуется для зарезервированных символов.

Различия в существовании/отсутствии

В отличие от Elasticsearch, где поле может быть полностью исключено из события и, следовательно, действительно "не существует", ClickHouse требует, чтобы все колонки в схеме таблицы существовали. Если поле не предоставлено в событии вставки:

  • Для Nullable полей оно будет установлено в NULL.
  • Для непустых полей (по умолчанию) будет заполнено значением по умолчанию (обычно пустой строкой, 0 или эквивалентным).

В ClickStack мы используем последнее, поскольку Nullable не рекомендуется.

Это поведение означает, что проверка существования поля в смысле Elasticsearch напрямую не поддерживается.

Вместо этого пользователи могут использовать field:* или field != '' для проверки наличия непустого значения. Таким образом, невозможно различить действительно отсутствующие и явно пустые поля.

На практике эта разница редко вызывает проблемы для случаев мониторинга, но важно помнить об этом при переводе запросов между системами.