Перейти к основному содержимому
Перейти к основному содержимому

Monitoring PostgreSQL Logs with ClickStack

TL;DR

This guide shows you how to monitor PostgreSQL with ClickStack by configuring the OpenTelemetry collector to ingest PostgreSQL server logs. You'll learn how to:

  • Configure PostgreSQL to output logs in CSV format for structured parsing
  • Create a custom OTel collector configuration for log ingestion
  • Deploy ClickStack with your custom configuration
  • Use a pre-built dashboard to visualize PostgreSQL log insights (errors, slow queries, connections)

A demo dataset with sample logs is available if you want to test the integration before configuring your production PostgreSQL.

Time Required: 10-15 minutes

Integration with existing PostgreSQL

This section covers configuring your existing PostgreSQL installation to send logs to ClickStack by modifying the ClickStack OTel collector configuration.

If you would like to test the PostgreSQL logs integration before configuring your own existing setup, you can test with our preconfigured setup and sample data in the "Demo dataset" section.

Prerequisites
  • ClickStack instance running
  • Existing PostgreSQL installation (version 9.6 or newer)
  • Access to modify PostgreSQL configuration files
  • Sufficient disk space for log files

Configure PostgreSQL logging

PostgreSQL supports multiple log formats. For structured parsing with OpenTelemetry, we recommend CSV format which provides consistent, parseable output.

The postgresql.conf file is typically located at:

  • Linux (apt/yum): /etc/postgresql/{version}/main/postgresql.conf
  • macOS (Homebrew): /usr/local/var/postgres/postgresql.conf or /opt/homebrew/var/postgres/postgresql.conf
  • Docker: Configuration is usually set via environment variables or mounted config file

Add or modify these settings in postgresql.conf:

# Required for CSV logging
logging_collector = on
log_destination = 'csvlog'

# Recommended: Connection logging
log_connections = on
log_disconnections = on

# Optional: Tune based on your monitoring needs
#log_min_duration_statement = 1000  # Log queries taking more than 1 second
#log_statement = 'ddl'               # Log DDL statements (CREATE, ALTER, DROP)
#log_checkpoints = on                # Log checkpoint activity
#log_lock_waits = on                 # Log lock contention
примечание

This guide uses PostgreSQL's csvlog format for reliable structured parsing. If you're using stderr or jsonlog formats, you'll need to adjust the OpenTelemetry collector configuration accordingly.

After making these changes, restart PostgreSQL:

# For systemd
sudo systemctl restart postgresql

# For Docker
docker restart 

Verify logs are being written:

# Default log location on Linux
tail -f /var/lib/postgresql/{version}/main/log/postgresql-*.log

# macOS Homebrew
tail -f /usr/local/var/postgres/log/postgresql-*.log

Create custom OTel collector configuration

ClickStack allows you to extend the base OpenTelemetry Collector configuration by mounting a custom configuration file and setting an environment variable. The custom configuration is merged with the base configuration managed by HyperDX via OpAMP.

Create a file named postgres-logs-monitoring.yaml with the following configuration:

receivers:
  filelog/postgres:
    include:
      - /var/lib/postgresql/*/main/log/postgresql-*.csv # Adjust to match your PostgreSQL installation
    start_at: end
    multiline:
      line_start_pattern: '^\d{4}-\d{2}-\d{2} \d{2}:\d{2}:\d{2}'
    operators:
      - type: csv_parser
        parse_from: body
        parse_to: attributes
        header: 'log_time,user_name,database_name,process_id,connection_from,session_id,session_line_num,command_tag,session_start_time,virtual_transaction_id,transaction_id,error_severity,sql_state_code,message,detail,hint,internal_query,internal_query_pos,context,query,query_pos,location,application_name,backend_type,leader_pid,query_id'
        lazy_quotes: true
        
      - type: time_parser
        parse_from: attributes.log_time
        layout: '%Y-%m-%d %H:%M:%S.%L %Z'
      
      - type: add
        field: attributes.source
        value: "postgresql"
      
      - type: add
        field: resource["service.name"]
        value: "postgresql-production"

service:
  pipelines:
    logs/postgres:
      receivers: [filelog/postgres]
      processors:
        - memory_limiter
        - transform
        - batch
      exporters:
        - clickhouse

This configuration:

  • Reads PostgreSQL CSV logs from their standard location
  • Handles multi-line log entries (errors often span multiple lines)
  • Parses CSV format with all standard PostgreSQL log fields
  • Extracts timestamps to preserve original log timing
  • Adds source: postgresql attribute for filtering in HyperDX
  • Routes logs to the ClickHouse exporter via a dedicated pipeline
примечание
  • You only define new receivers and pipelines in the custom config
  • The processors (memory_limiter, transform, batch) and exporters (clickhouse) are already defined in the base ClickStack configuration - you just reference them by name
  • The csv_parser operator extracts all standard PostgreSQL CSV log fields into structured attributes
  • This configuration uses start_at: end to avoid re-ingesting logs on collector restarts. For testing, change to start_at: beginning to see historical logs immediately.
  • Adjust the include path to match your PostgreSQL log directory location

Configure ClickStack to load custom configuration

To enable custom collector configuration in your existing ClickStack deployment, you must:

  1. Mount the custom config file at /etc/otelcol-contrib/custom.config.yaml
  2. Set the environment variable CUSTOM_OTELCOL_CONFIG_FILE=/etc/otelcol-contrib/custom.config.yaml
  3. Mount your PostgreSQL log directory so the collector can read them
Option 1: Docker Compose

Update your ClickStack deployment configuration:

services:
  clickstack:
    # ... existing configuration ...
    environment:
      - CUSTOM_OTELCOL_CONFIG_FILE=/etc/otelcol-contrib/custom.config.yaml
      # ... other environment variables ...
    volumes:
      - ./postgres-logs-monitoring.yaml:/etc/otelcol-contrib/custom.config.yaml:ro
      - /var/lib/postgresql:/var/lib/postgresql:ro
      # ... other volumes ...
Option 2: Docker Run (All-in-One Image)

If you're using the all-in-one image with docker run:

docker run --name clickstack \
  -p 8080:8080 -p 4317:4317 -p 4318:4318 \
  -e CUSTOM_OTELCOL_CONFIG_FILE=/etc/otelcol-contrib/custom.config.yaml \
  -v "$(pwd)/postgres-logs-monitoring.yaml:/etc/otelcol-contrib/custom.config.yaml:ro" \
  -v /var/lib/postgresql:/var/lib/postgresql:ro \
  docker.hyperdx.io/hyperdx/hyperdx-all-in-one:latest
примечание

Ensure the ClickStack collector has appropriate permissions to read the PostgreSQL log files. In production, use read-only mounts (:ro) and follow the principle of least privilege.

Verifying Logs in HyperDX

Once configured, log into HyperDX and verify logs are flowing:

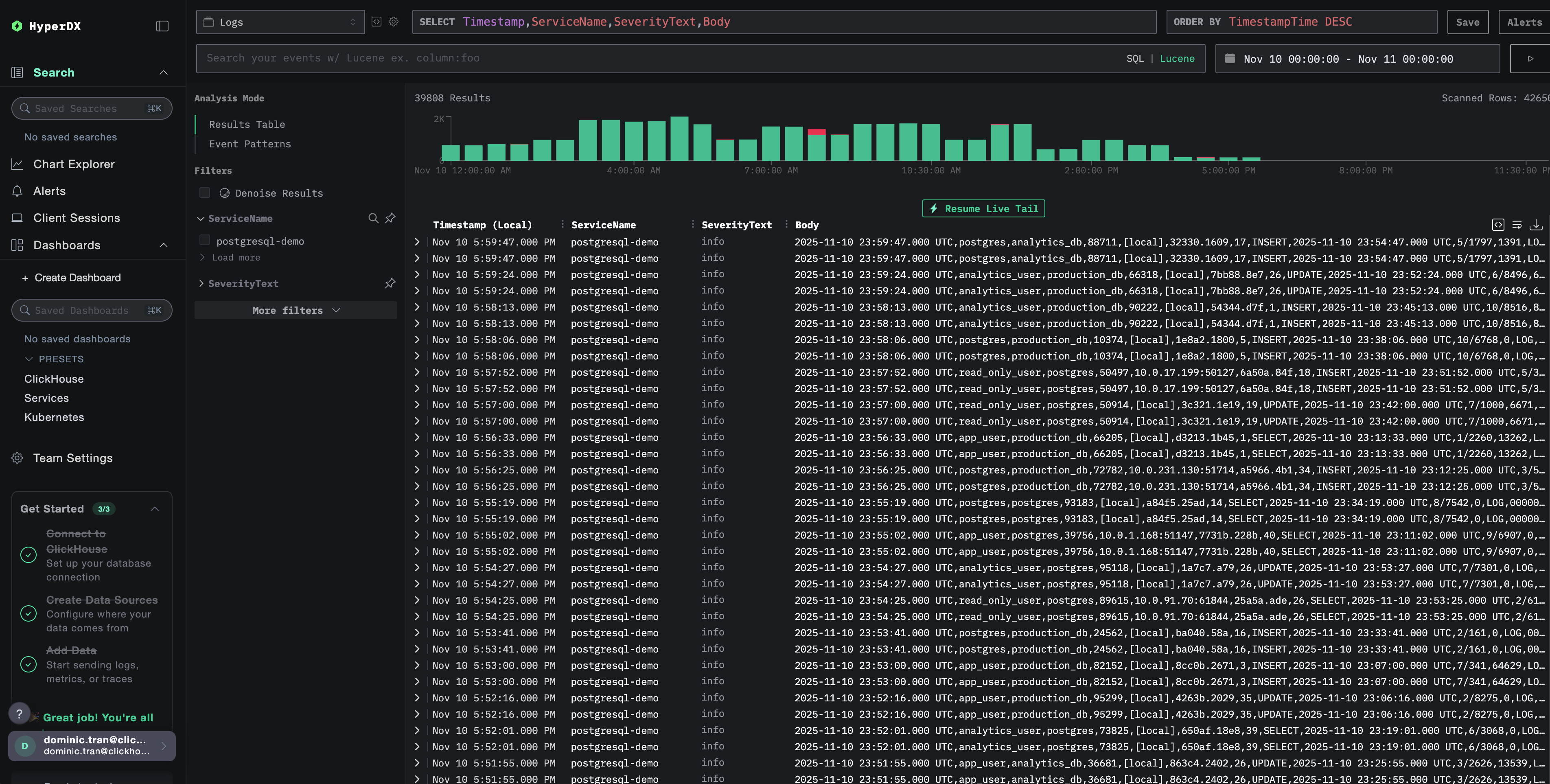
  1. Navigate to the search view
  2. Set source to Logs
  3. Filter by source:postgresql to see PostgreSQL-specific logs
  4. You should see structured log entries with fields like user_name, database_name, error_severity, message, query, etc.
Logs search view
Log view

Demo dataset

For users who want to test the PostgreSQL logs integration before configuring their production systems, we provide a sample dataset of pre-generated PostgreSQL logs with realistic patterns.

Download the sample dataset

Download the sample log file:

curl -O https://datasets-documentation.s3.eu-west-3.amazonaws.com/clickstack-integrations/postgres/postgresql.log

Create test collector configuration

Create a file named postgres-logs-demo.yaml with the following configuration:

cat > postgres-logs-demo.yaml << 'EOF'
receivers:
  filelog/postgres:
    include:
      - /tmp/postgres-demo/postgresql.log
    start_at: beginning  # Read from beginning for demo data
    multiline:
      line_start_pattern: '^\d{4}-\d{2}-\d{2} \d{2}:\d{2}:\d{2}'
    operators:
      - type: csv_parser
        parse_from: body
        parse_to: attributes
        header: 'log_time,user_name,database_name,process_id,connection_from,session_id,session_line_num,command_tag,session_start_time,virtual_transaction_id,transaction_id,error_severity,sql_state_code,message,detail,hint,internal_query,internal_query_pos,context,query,query_pos,location,application_name,backend_type,leader_pid,query_id'
        lazy_quotes: true
        
      - type: time_parser
        parse_from: attributes.log_time
        layout: '%Y-%m-%d %H:%M:%S.%L %Z'
      
      - type: add
        field: attributes.source
        value: "postgresql-demo"
      
      - type: add
        field: resource["service.name"]
        value: "postgresql-demo"

service:
  pipelines:
    logs/postgres-demo:
      receivers: [filelog/postgres]
      processors:
        - memory_limiter
        - transform
        - batch
      exporters:
        - clickhouse
EOF

Run ClickStack with demo configuration

Run ClickStack with the demo logs and configuration:

docker run --name clickstack-demo \
  -p 8080:8080 -p 4317:4317 -p 4318:4318 \
  -e CUSTOM_OTELCOL_CONFIG_FILE=/etc/otelcol-contrib/custom.config.yaml \
  -v "$(pwd)/postgres-logs-demo.yaml:/etc/otelcol-contrib/custom.config.yaml:ro" \
  -v "$(pwd)/postgresql.log:/tmp/postgres-demo/postgresql.log:ro" \
  docker.hyperdx.io/hyperdx/hyperdx-all-in-one:latest

Verify logs in HyperDX

Once ClickStack is running:

  1. Open HyperDX and log in to your account (you may need to create an account first)
  2. Navigate to the Search view and set the source to Logs
  3. Set the time range to 2025-11-09 00:00:00 - 2025-11-12 00:00:00
Timezone Display

HyperDX displays timestamps in your browser's local timezone. The demo data spans 2025-11-10 00:00:00 - 2025-11-11 00:00:00 (UTC). The wide time range ensures you'll see the demo logs regardless of your location. Once you see the logs, you can narrow the range to a 24-hour period for clearer visualizations.

Logs search view
Log view

Dashboards and visualization

To help you get started monitoring PostgreSQL with ClickStack, we provide essential visualizations for PostgreSQL logs.

Download the dashboard configuration

Import the pre-built dashboard

  1. Open HyperDX and navigate to the Dashboards section
  2. Click Import Dashboard in the upper right corner under the ellipses
Import dashboard button
  1. Upload the postgresql-logs-dashboard.json file and click Finish Import
Finish import

View the dashboard

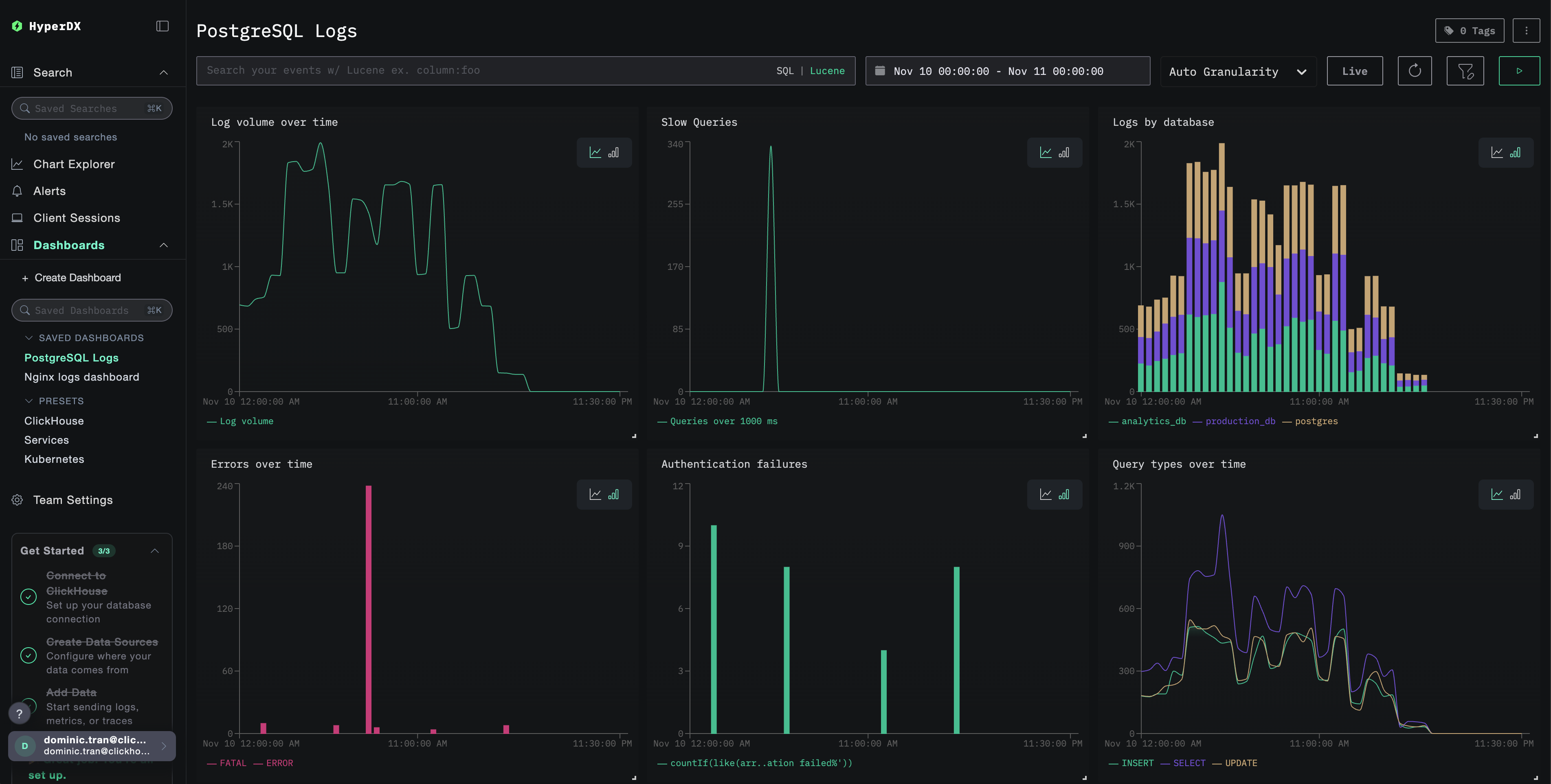
The dashboard will be created with all visualizations pre-configured:

Logs dashboard
примечание

For the demo dataset, set the time range to 2025-11-10 00:00:00 - 2025-11-11 00:00:00 (UTC) (adjust based on your local timezone). The imported dashboard will not have a time range specified by default.

Troubleshooting

Custom config not loading

Verify the environment variable is set:

docker exec <container-name> printenv CUSTOM_OTELCOL_CONFIG_FILE

Check the custom config file is mounted and readable:

docker exec <container-name> cat /etc/otelcol-contrib/custom.config.yaml | head -10

No logs appearing in HyperDX

Check the effective config includes your filelog receiver:

docker exec <container> cat /etc/otel/supervisor-data/effective.yaml | grep -A 10 filelog

Check for errors in the collector logs:

docker exec <container> cat /etc/otel/supervisor-data/agent.log | grep -i postgres

If using the demo dataset, verify the log file is accessible:

docker exec <container> cat /tmp/postgres-demo/postgresql.log | wc -l

Next steps

After setting up PostgreSQL logs monitoring:

  • Set up alerts for critical events (connection failures, slow queries, error spikes)
  • Correlate logs with PostgreSQL metrics for comprehensive database monitoring
  • Create custom dashboards for application-specific query patterns
  • Configure log_min_duration_statement to identify slow queries specific to your performance requirements

Going to production

This guide extends ClickStack's built-in OpenTelemetry Collector for quick setup. For production deployments, we recommend running your own OTel Collector and sending data to ClickStack's OTLP endpoint. See Sending OpenTelemetry data for production configuration.