Перейти к основному содержимому
Перейти к основному содержимому

Monitoring Nginx Traces with ClickStack

TL;DR

This guide shows you how to capture distributed traces from your existing Nginx installation and visualize them in ClickStack. You'll learn how to:

  • Add the OpenTelemetry module to Nginx
  • Configure Nginx to send traces to ClickStack's OTLP endpoint
  • Verify traces are appearing in HyperDX
  • Use a pre-built dashboard to visualize request performance (latency, errors, throughput)

A demo dataset with sample traces is available if you want to test the integration before configuring your production Nginx.

Time Required: 5-10 minutes

Integration with existing Nginx

This section covers adding distributed tracing to your existing Nginx installation by installing the OpenTelemetry module and configuring it to send traces to ClickStack. If you would like to test the integration before configuring your own existing setup, you can test with our preconfigured setup and sample data in the following section.

Prerequisites
  • ClickStack instance running with OTLP endpoints accessible (ports 4317/4318)
  • Existing Nginx installation (version 1.18 or higher)
  • Root or sudo access to modify Nginx configuration
  • ClickStack hostname or IP address

Install OpenTelemetry Nginx module

The easiest way to add tracing to Nginx is using the official Nginx image with OpenTelemetry support built-in.

Using the nginx:otel image

Replace your current Nginx image with the OpenTelemetry-enabled version:

# In your docker-compose.yml or Dockerfile
image: nginx:1.27-otel

This image includes the ngx_otel_module.so pre-installed and ready to use.

примечание

If you're running Nginx outside of Docker, refer to the OpenTelemetry Nginx documentation for manual installation instructions.

Configure Nginx to send traces to ClickStack

Add OpenTelemetry configuration to your nginx.conf file. The configuration loads the module and directs traces to ClickStack's OTLP endpoint.

First, get your API key:

  1. Open HyperDX at your ClickStack URL
  2. Navigate to Settings → API Keys
  3. Copy your Ingestion API Key
  4. Set it as an environment variable: export CLICKSTACK_API_KEY=your-api-key-here

Add this to your nginx.conf:

load_module modules/ngx_otel_module.so;

events {
    worker_connections 1024;
}

http {
    # OpenTelemetry exporter configuration
    otel_exporter {
        endpoint <clickstack-host>:4317;
        header authorization ${CLICKSTACK_API_KEY};
    }
    
    # Service name for identifying this nginx instance
    otel_service_name "nginx-proxy";
    
    # Enable tracing
    otel_trace on;
    
    server {
        listen 80;
        
        location / {
            # Enable tracing for this location
            otel_trace_context propagate;
            otel_span_name "$request_method $uri";
            
            # Add request details to traces
            otel_span_attr http.status_code $status;
            otel_span_attr http.request.method $request_method;
            otel_span_attr http.route $uri;
            
            # Your existing proxy or application configuration
            proxy_pass http://your-backend;
        }
    }
}

If running Nginx in Docker, pass the environment variable to the container:

services:
  nginx:
    image: nginx:1.27-otel
    environment:
      - CLICKSTACK_API_KEY=${CLICKSTACK_API_KEY}
    volumes:
      - ./nginx.conf:/etc/nginx/nginx.conf:ro

Replace <clickstack-host> with your ClickStack instance hostname or IP address.

примечание
  • Port 4317 is the gRPC endpoint used by the Nginx module
  • otel_service_name should be descriptive of your Nginx instance (e.g., "api-gateway", "frontend-proxy")
  • Change otel_service_name to match your environment for easier identification in HyperDX
Understanding the configuration

What gets traced: Each request to Nginx creates a trace span showing:

  • Request method and path
  • HTTP status code
  • Request duration
  • Timestamp

Span attributes: The otel_span_attr directives add metadata to each trace, allowing you to filter and analyze requests in HyperDX by status code, method, route, etc.

After making these changes, test your Nginx configuration:

nginx -t

If the test passes, reload Nginx:

# For Docker
docker-compose restart nginx

# For systemd
sudo systemctl reload nginx

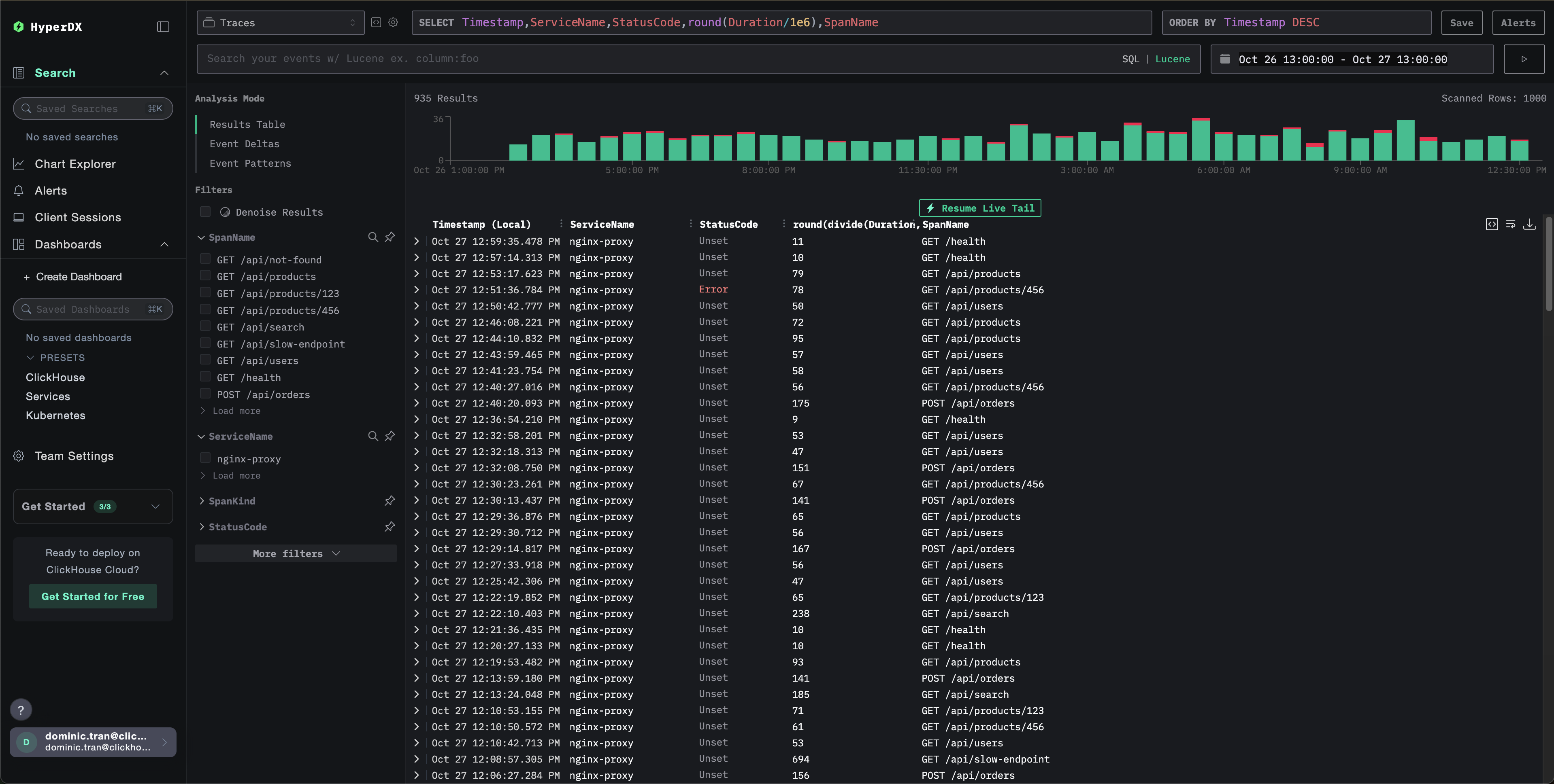
Verifying traces in HyperDX

Once configured, log into HyperDX and verify traces are flowing, you should see something like this, if you don't see traces, try adjusting your time range:

View Traces

Demo dataset

For users who want to test the nginx trace integration before configuring their production systems, we provide a sample dataset of pre-generated Nginx Traces with realistic traffic patterns.

Start ClickStack

If you don't have ClickStack running yet, start it with:

docker run --name clickstack-demo \
  -p 8080:8080 -p 4317:4317 -p 4318:4318 \
  docker.hyperdx.io/hyperdx/hyperdx-all-in-one:latest

Wait about 30 seconds for ClickStack to fully initialize before proceeding.

  • Port 8080: HyperDX web interface
  • Port 4317: OTLP gRPC endpoint (used by nginx module)
  • Port 4318: OTLP HTTP endpoint (used for demo traces)

Download the sample dataset

Download the sample traces file and update timestamps to the current time:

# Download the traces
curl -O https://datasets-documentation.s3.eu-west-3.amazonaws.com/clickstack-integrations/nginx-traces-sample.json

The dataset includes:

  • 1,000 trace spans with realistic timing
  • 9 different endpoints with varied traffic patterns
  • ~93% success rate (200), ~3% client errors (404), ~4% server errors (500)
  • Latencies ranging from 10ms to 800ms
  • Original traffic patterns preserved, shifted to current time

Send traces to ClickStack

Set your API key as an environment variable (if not already set):

export CLICKSTACK_API_KEY=your-api-key-here

Get your API key:

  1. Open HyperDX at your ClickStack URL
  2. Navigate to Settings → API Keys
  3. Copy your Ingestion API Key

Then send the traces to ClickStack:

curl -X POST http://localhost:4318/v1/traces \
  -H "Content-Type: application/json" \
  -H "Authorization: $CLICKSTACK_API_KEY" \
  -d @nginx-traces-sample.json
Running on localhost

This demo assumes ClickStack is running locally on localhost:4318. For remote instances, replace localhost with your ClickStack hostname.

You should see a response like {"partialSuccess":{}} indicating the traces were successfully sent. All 1,000 traces will be ingested into ClickStack.

Verify traces in HyperDX

  1. Open HyperDX and log in to your account (you may need to create an account first)
  2. Navigate to the Search view and set the source to Traces
  3. Set the time range to 2025-10-25 13:00:00 - 2025-10-28 13:00:00

Here's what you should see in your search view:

Timezone Display

HyperDX displays timestamps in your browser's local timezone. The demo data spans 2025-10-26 13:00:00 - 2025-10-27 13:00:00 (UTC). The wide time range ensures you'll see the demo traces regardless of your location. Once you see the traces, you can narrow the range to a 24-hour period for clearer visualizations.

View Traces

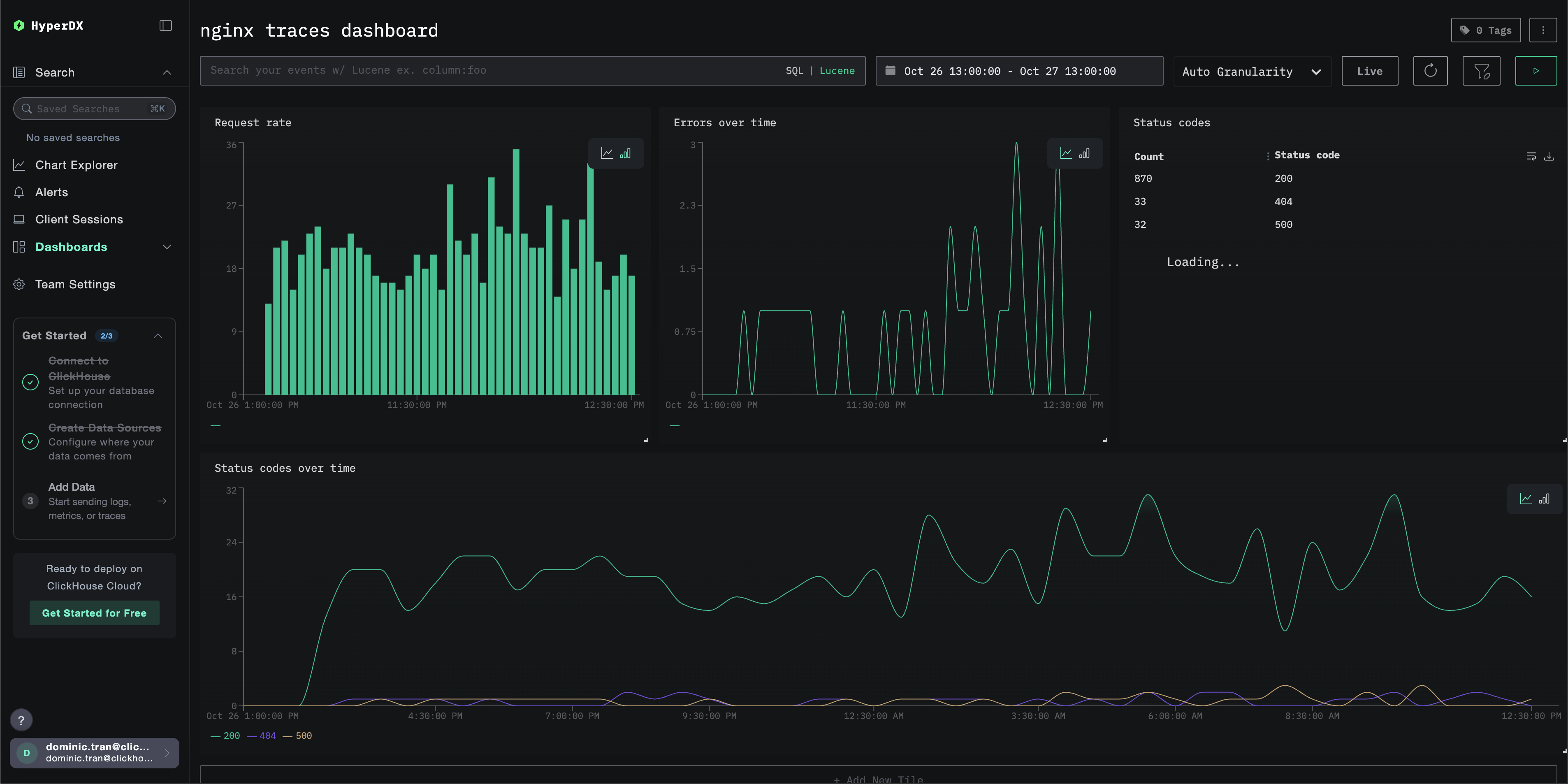
Dashboards and visualization

To help you get started monitoring traces with ClickStack, we provide essential visualizations for trace data.

Download the dashboard configuration

Import the pre-built dashboard

  1. Open HyperDX and navigate to the Dashboards section.
  2. Click "Import Dashboard" in the upper right corner under the ellipses.
Import Dashboard
  1. Upload the nginx-trace-dashboard.json file and click finish import.
Finish Import

The dashboard will be created with all visualizations pre-configured.

примечание

For the demo dataset, set the time range to 2025-10-26 13:00:00 - 2025-10-27 13:00:00 (UTC) (adjust based on your local timezone). The imported dashboard will not have a time range specified by default.

Example Dashboard

Troubleshooting

No traces appearing in HyperDX

Verify nginx module is loaded:

nginx -V 2>&1 | grep otel

You should see references to the OpenTelemetry module.

Check network connectivity:

telnet <clickstack-host> 4317

This should connect successfully to the OTLP gRPC endpoint.

Verify API key is set:

echo $CLICKSTACK_API_KEY

Should output your API key (not empty).

Check nginx error logs:

# For Docker
docker logs <nginx-container> 2>&1 | grep -i otel

# For systemd
sudo tail -f /var/log/nginx/error.log | grep -i otel

Look for OpenTelemetry-related errors.

Verify nginx is receiving requests:

# Check access logs to confirm traffic
tail -f /var/log/nginx/access.log

Next steps

If you want to explore further, here are some next steps to experiment with your dashboard

  • Set up alerts for critical metrics (error rates, latency thresholds)
  • Create additional dashboards for specific use cases (API monitoring, security events)